本项目仅用于个人学习与数据管理,请遵守当地法律法规与小米服务协议。
因使用本项目导致的账号风控、服务异常或数据损失等风险,请自行承担。
部分参数需通过抓包获取,需具备基本抓包能力并自行承担相关风险。
- 简介
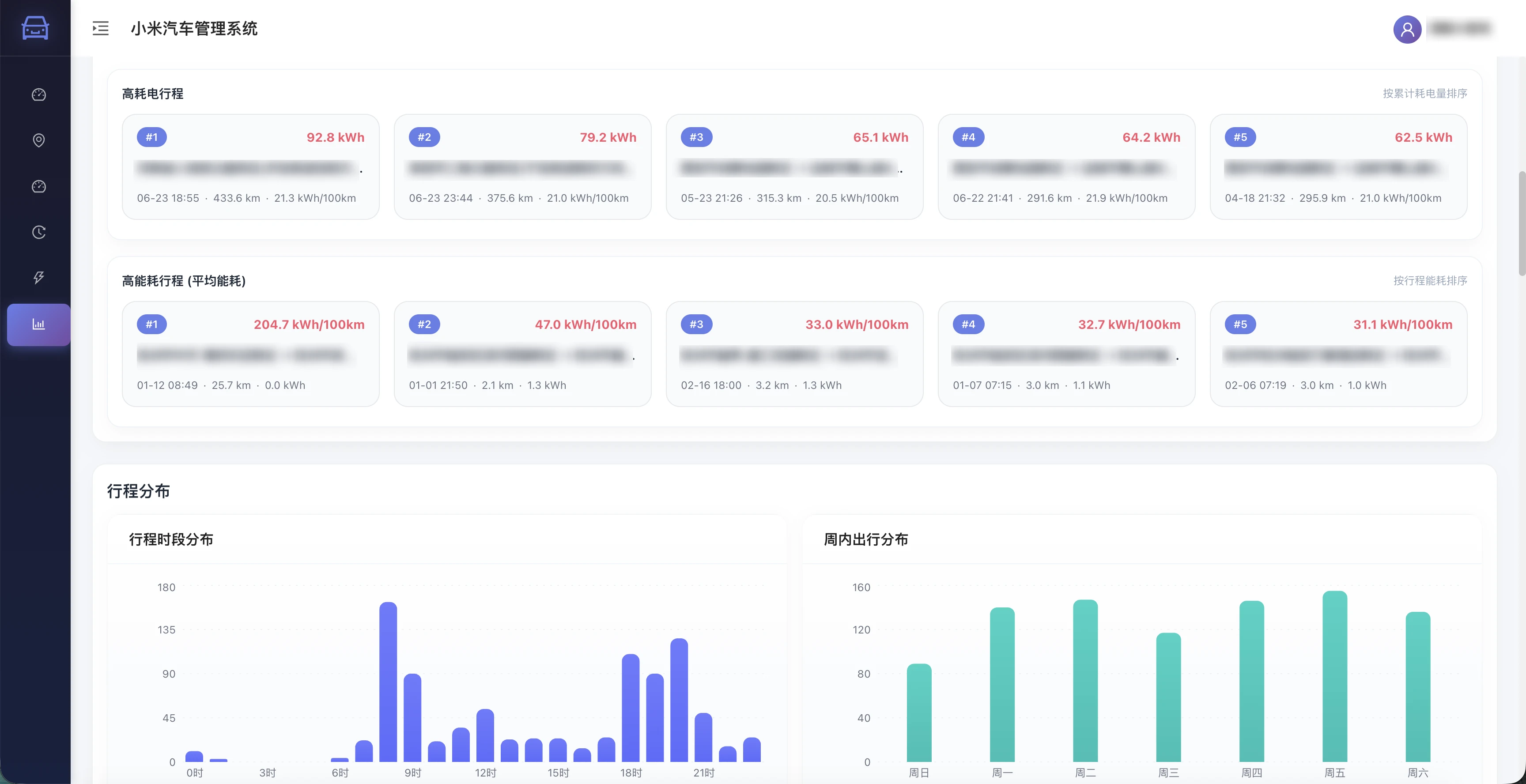
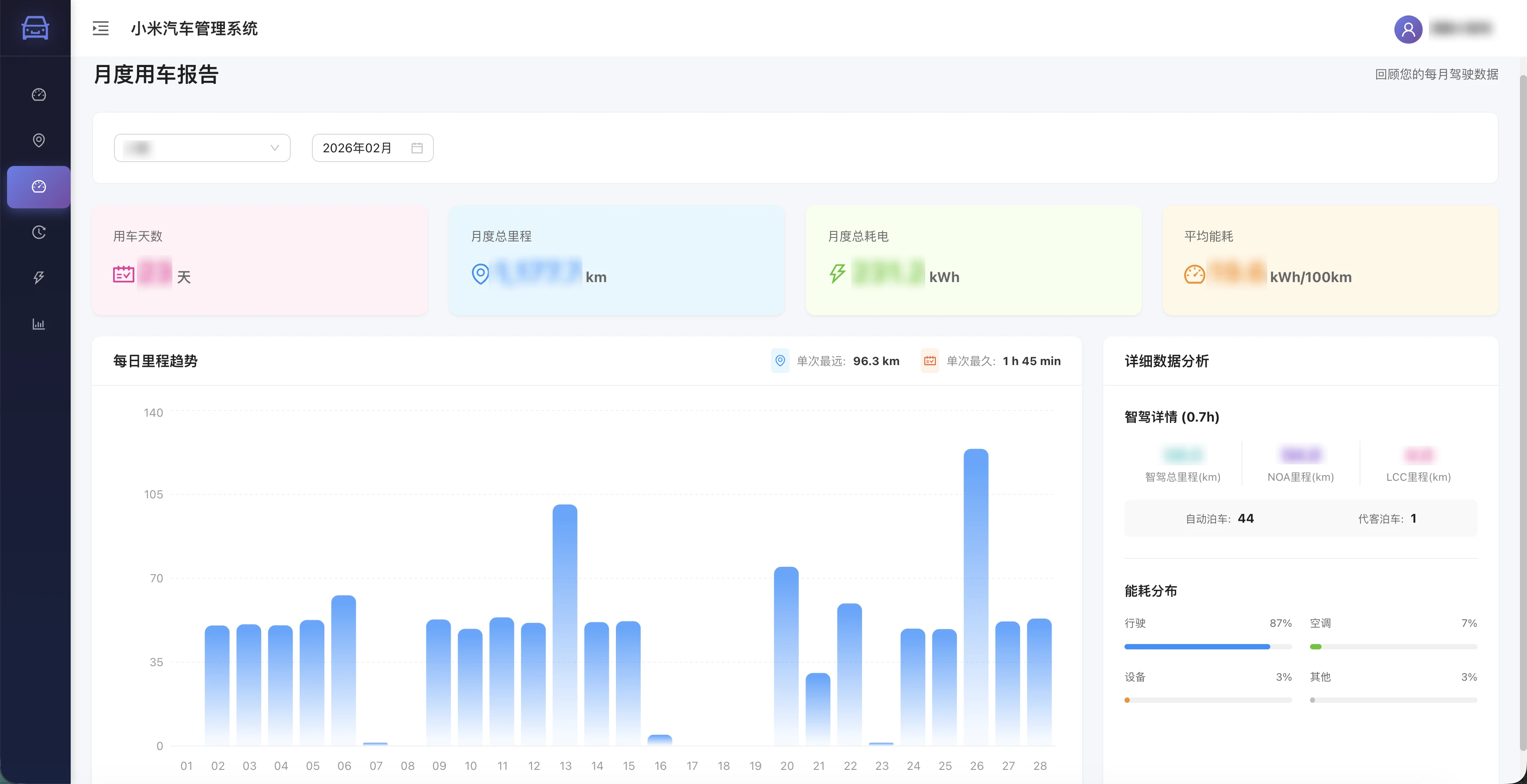
小米汽车数据管理服务,提供车辆管理、行程分析、充电分析、状态趋势、综合统计与日志分析能力。
- Docker Compose
services:
postgres:
image: postgres:15-alpine
container_name: xiaomiev-postgres
restart: always
environment:
POSTGRES_USER: postgres
POSTGRES_PASSWORD: ${DB_PASSWORD:-you_password}
POSTGRES_DB: xiaomi_ev
TZ: Asia/Shanghai
ports:
- "15432:5432"
volumes:
- ./pgdata:/var/lib/postgresql/data
healthcheck:
test: [ "CMD-SHELL", "pg_isready -U postgres" ]
interval: 5s
timeout: 5s
retries: 5
xiaomiev-mate:
container_name: xiaomiev-mate
image: ponyix/xiaomiev-mate:backend-latest
pull_policy: always
volumes:
- ./logs:/var/log/xiaomiev
environment:
- TZ=Asia/Shanghai
- SPRING_DATASOURCE_URL=jdbc:postgresql://postgres:5432/xiaomi_ev?stringtype=unspecified
- SPRING_DATASOURCE_USERNAME=postgres
- SPRING_DATASOURCE_PASSWORD=${DB_PASSWORD:-you_password}
restart: always
depends_on:
postgres:
condition: service_healthy
xiaomiev-mate-web:
container_name: xiaomiev-mate-web
image: ponyix/xiaomiev-mate:web-latest
pull_policy: always
ports:
- "18080:80"
restart: always
depends_on:
- xiaomiev-mate
文章结尾提供下载yaml文件
1. 首次启动与默认账号
系统首次启动时,会自动创建管理员账号:
- 用户名:admin
- 密码:admin
首次登录后请立即修改密码。
2. 部署方式
2.1 方式一:直接使用 docker-compose.yml(需要手动初始化 SQL)
- 启动服务:
docker compose -f docker-compose.yml up -d
- 手动初始化数据库:
docker exec -i xiaomiev-postgres psql -U postgres -d xiaomi_ev < initdb/01_init.sql
提示:需要在 docker-compose.yml 中手动修改 DB_PASSWORD。
前端访问地址:http://localhost:18080
2.2 方式二:脚本一键部署(自动初始化 SQL)
git clone git@github.com:Ponyix/xiaomiev-mate-public.gitcd xiaomiev-mate-publiccp .env.example .envchmod +x deploy.sh./deploy.sh
首次部署前请在 .env 中修改 DB_PASSWORD。脚本会做三件事:
- docker compose up -d 启动服务
- 等待 PostgreSQL 健康
- 若数据库未初始化,则自动执行 initdb/01_init.sql
注意:脚本依赖 docker-compose.yml 和 initdb/01_init.sql 同目录存在。
如果数据库已初始化,会自动跳过 SQL 执行。
3. 登录与小米账号配置
进入 Web 端“个人中心”,填写小米账号信息并点击 “测试获取Token并保存”。必填字段:
- 小米用户ID
- 小米登陆账号
- 小米登陆密码(输入明文密码,后端会自动处理)
- EUI
- 常用设备ID
说明:
- 如果返回提示 “触发验证码,请确认设备ID。”,说明设备风控触发,需要检查 常用设备ID 是否正确。
- 如果返回提示 “小米信息错误”,说明参数不完整或抓包内容不正确。
4. 小米账号信息获取(抓包)
目前小米账号参数需要通过抓包获取,步骤建议如下:
- 使用抓包工具(例如 Charles、Fiddler、mitmproxy)对手机网络进行代[过滤]理。
- 打开小米汽车 App 并执行登录或刷新车辆信息操作。
- 在请求中查找以下字段并记录:
- 小米用户ID(通常对应接口中的 cUserId)
- 常用设备ID(请求头或参数中的DeviceId ID)
- Eui(请求头中的 EUI)
- 车辆ID(vid 车辆唯一 ID,后续添加车辆时必填)
将这些信息填写到“个人中心”,完成保存。
5. 添加车辆
在“车辆管理”中添加车辆:
- 车辆ID 必填(需通过抓包获取)
- 车型 必填(需匹配车型列表)
如果提示“小米账号信息不完整”,请先完成第 3 步配置。
6. 数据同步
首次部署建议先执行一次“同步全部历史行程和月度行程报告”,用于补齐历史数据。路径:个人中心 -> 车辆管理 -> 数据同步三个按钮说明:
- 同步当天行程
程序日常会自动同步行程,此按钮属于“补偿机制”,用于在自动同步未及时获取到当天行程时手动补齐。 - 同步全部历史行程和月度行程报告
拉取“当前车辆”的历史行程,并同步历史月度行车报告(适合首次部署或补全历史)。 - 同步上月行车报告
一般用于月初行车报告数据不完整时的补偿机制。
行程同步机制: 在行车结束后几分钟内会同步到数据,若遇到小米侧生成延迟或网络波动,可使用“同步当天行程”进行补偿。注:行程数据在小米汽车侧 2025 年 3 月上线,最早仅能获取到 2025 年 3 月份之后的数据。










